Day-One
Syllabus to Google Calendar with AI

Feb 2026 - Mar 2026
Full-Stack 1 Design 1 Cloud 1

Day-One is a web service that summarizes course syllabi using the Google Gemini API and automatically saves key dates and assignments to Google Calendar.

System Architecture

EC2 ECR Docker GitHub Actions Nginx
Day-One v1 Architecture
ECS CloudFront WAF Route 53 Docker GitHub Actions CloudFormation
Day-One v2 Architecture
70%
Cost Savings
$88 → $27/mo
1000x
Login p95 Improved
58s → 54ms
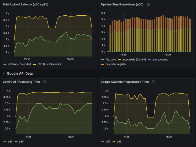
-52.8%
API Latency
12.8s → 6.1s

What I Did

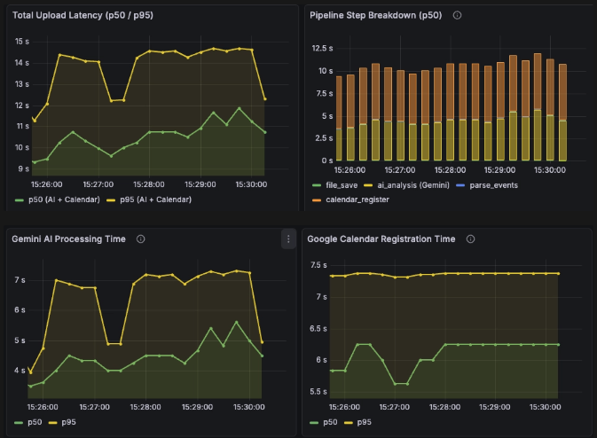
Architecture Evolution: v1 → v2

Migrated from EC2+Docker to ECS+CloudFront+WAF. Achieved 70% cost savings ($88→$27/mo) by replacing Private Subnet+NAT Gateway with WAF-based perimeter defense.

CI/CD & IaC

GitHub Actions for automated build/deploy, CloudFormation for infrastructure-as-code, Docker containerization for all services.

Redis Queue — Async Pipeline

Decoupled file upload from AI processing. Login p95 dropped from 58s to 54ms (1000x improvement) under 15 concurrent users.

Security — Scanning Attack Response

Detected production scanning attacks on Nginx. Deployed CloudFront+WAF+Security Group to eliminate direct server exposure.

Troubleshooting

Scanning Attack → WAF Defense Cost trade-off: $88 → $27/mo (70% saved)
403 Error on File Upload CloudFront + WAF misconfiguration fix

Improvement

Redis Queue — Async Pipeline Login p95: 58s → 54ms (1000x)
OCR Pipeline Optimization Latency -52.8%, throughput +66.7%